Afficher l'analyse des comptes dans les listes de contrôle
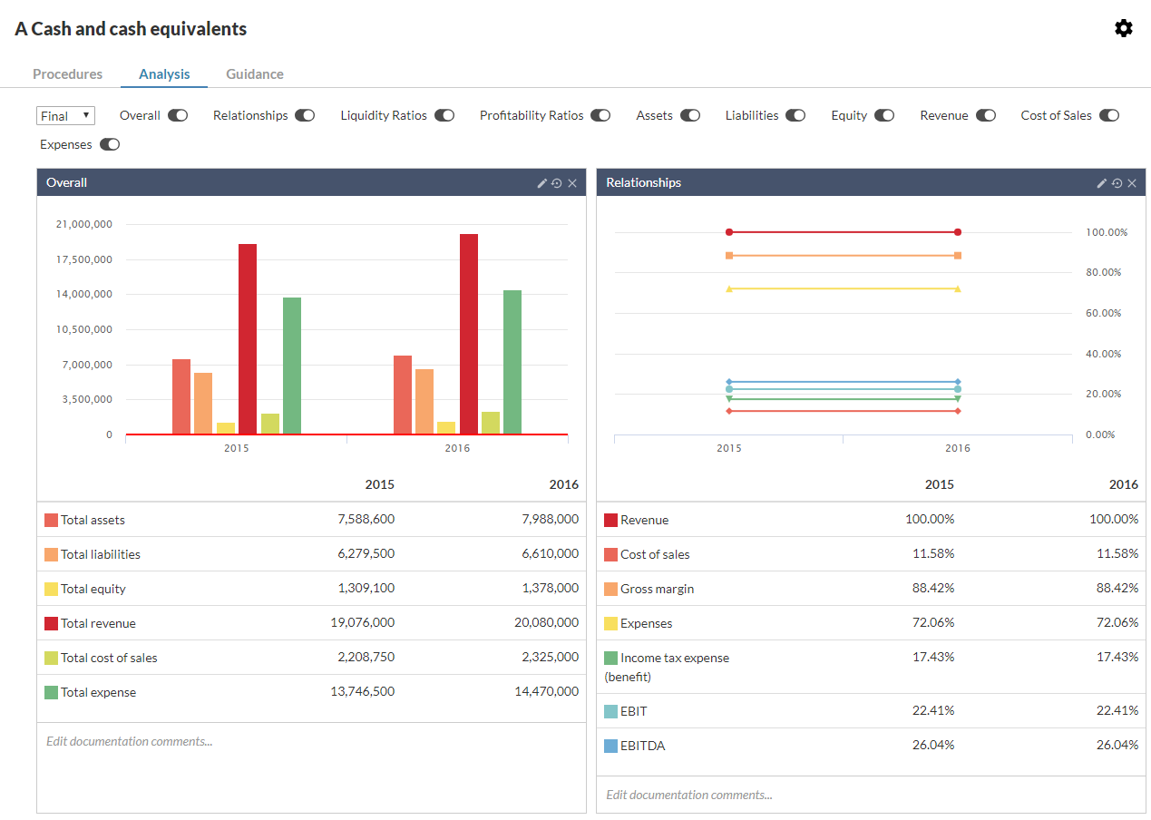
Si la page Analyse est activée dans un document de la liste de contrôle, vous pouvez afficher diverses analyses des comptes de votre client pour vous aider à suivre les étapes de votre programme de travail.
Pour plus d'informations sur l'activation de la page Analyse dans une liste de contrôle, voir Examiner et modifier les paramètres par défaut de la liste de contrôle.
Utiliser la page Analyse pour un examen analytique
Sélectionnez l'onglet Analyse dans le document de la liste de contrôle. Vous trouverez dans la liste de contrôle des informations pertinentes pour les procédures. Les tableaux affichent les groupes et les comptes de la balance générale, tandis que les diagrammes représentent les données financières sous forme graphique.
Vous pouvez utiliser les informations de la page Analyse pour compléter les listes de contrôle et les programmes de travail.
-
Les informations financières les plus pertinentes sont affichées sur la même page que leur liste de contrôle, de sorte qu'il n'est pas nécessaire d'ouvrir la balance de vérification dans un onglet ou une page distincte.
-
Les informations sont affichées sous forme de graphiques, afin de vous aider à effectuer des analyses de haut niveau et à identifier les zones de la balance de vérification que vous devez éventuellement examiner.
-
Vous pouvez masquer ou afficher des tableaux et des graphiques spécifiques en sélectionnant les boutons (
) en haut de la section Analyse. -
Vous pouvez utiliser le menu déroulant en haut de la section pour passer de l'affichage des soldes préliminaires à celui des soldes finaux .
-
Chaque tableau et graphique comporte une section dans laquelle vous pouvez saisir des commentaires ou d'autres informations.
Sélectionner les analyses à afficher
Vous pouvez sélectionner les analyses spécifiques que vous souhaitez consulter dans la page Analyse.
Pour sélectionner les analyses à afficher :
-
Sélectionnez l'icône Basculer la vue d'édition (
) , puis sélectionnez l'icône Paramètres (
) .La boîte de dialogue Checklist Settings s'affiche.
Remarque : Vous ne pouvez accéder à l'écran des paramètres de la liste de contrôle par défaut que pour une liste de contrôle que vous avez ajoutée à l'engagement, et non pour les listes de contrôle qui font partie du contenu par défaut de votre produit.
-
Dans le menu déroulant Analyse , sélectionnez le type d'analyse à afficher. Sélectionnez Enregistrer.
-
Utilisez les boutons (
) pour sélectionner les graphiques et les tableaux à afficher.
Modifier les informations affichées dans les graphiques
Vous pouvez effectuer quelques changements simples pour modifier les informations affichées dans les graphiques.
Remarque : Cette modification n'affecte que les informations affichées par le graphique (la vue du graphique). Elle n'est pas reflétée dans les autres fichiers ou dans les copies de référence téléchargées.
Pour modifier les informations affichées dans les graphiques :
Sélectionnez l'icône Editer (
) dans la barre de titre du graphique, puis sélectionnez l'icône Supprimer (
) pour supprimer un élément du graphique.
Sélectionnez l'icône Modifier (
) dans la barre de titre du graphique, puis sélectionnez l'icône Ajouter (
) pour ajouter un élément au graphique. Sélectionnez un élément dans la liste affichée pour l'ajouter au graphique.
Sélectionnez Modifier les commentaires de la documentation... pour afficher une zone de texte dans laquelle vous pouvez ajouter des commentaires.
Sélectionnez l'icône Rétablir les paramètres par défaut (
) pour rétablir l'état initial du graphique.
Passez le pointeur sur un élément du graphique pour afficher une fenêtre contextuelle avec la valeur associée.
Modifier les informations affichées dans les tableaux
Vous pouvez supprimer des lignes, ajouter des annotations et des commentaires de documentation aux tableaux d'analyse.
Pour modifier les informations affichées dans les tableaux :
Sélectionnez l'icône Paramètres (
) pour afficher les paramètres de la table, puis sélectionnez les éléments à afficher.
Sélectionnez Modifier les commentaires de la documentation... pour afficher une zone de texte que vous pouvez utiliser pour ajouter des commentaires.
Sélectionnez l'icône Rétablir les paramètres par défaut (
) pour rétablir l'état initial de la table.
Sélectionnez l'icône Ajouter une annotation (
) pour ajouter une annotation aux comptes ou aux groupes financiers.
